






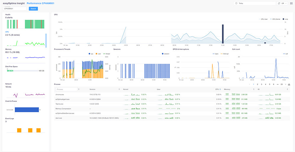
easyOptima collects real-time data from 250 metrics and logs on workstations and applications.
Combined with the 118 analysis dimensions, you have all the necessary elements to detect anomalies or slowness and easily identify their root causes.
easyOptima's machine learning system can detect suspicions of major incidents affecting your users' business activity in less than 10 minutes.
You also have the option to configure easyOptima to automatically inform the relevant users via Push Notification on their workstation or mobile. This allows them to organize their work and reduce their level of frustration.
With its scoring system, easyOptima provides you with a clear vision of the evolution of the service quality delivered to each user.
You can easily identify factors to optimize in order to boost user satisfaction and the efficiency of your information system.
easyOptima offers an intuitive and highly efficient digital assistant that saves time for your users and IT teams.
With its diagnostic tree and simplified automation system based on PowerShell, easyOptima Assistant can effectively help your users find solutions before reaching out to support.

We respect your privacy by not using any cookies or collecting personal data.
Contact us via email for a demo or any other inquiries.